New feature
2 years ago

Display logic for Options can now be set at each option level

We have introduced a new feature to set display logic for options which can now be set at each option level.



Display logic can be set from option settings

 

Display Logic pop up

 



New feature
2 years ago

Import/ Export feature in results screen

We have introduced the Import/Export data feature to the Results screen, facilitating seamless data transfer for enhanced user convenience. Users can download responses from a survey and you an import these data into another similar survey.



Import/ Export results from response screen

 


Improvement
2 years ago

Revamped Builder screen, Survey taking screen and Analytics screen

Survey builder improvements -

We have simplified the survey building processes with improved CTAs guiding you through quicker survey creation from our survey builder screen.


Survey builder

 Survey taking screen improvements - 


We have introduced a progress bar to our classic survey view and customizable avatars for both Creator and Respondent in our conversational surveys, ensuring a personalized and interactive journey.  


Classic view progress bar 

 

 



Conversational views avatars

 


Survey analytics screen improvements

We have improved our analytics screen with enhanced visualizations and streamlined navigation. Accessing and interpreting your data has never been easier, empowering you to extract maximum value effortlessly.


Analytics screen improved visualizations

 



Analytics screen improved navigation

 



Analytics screen improved overview insights

 



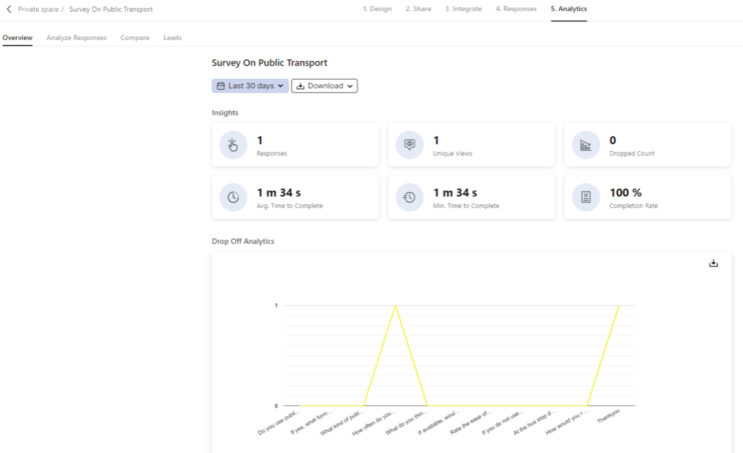
New feature
2 years ago

Drop Off Analytics

Introduced in the Analytics Screen to gain a clearer understanding of where and why respondents are leaving your surveys, allowing you to improve engagement and completion rates.

Drop Off Analytics to improve engagement and completion rates

 



Improvement
2 years ago

Contact Component

Our new contact component supports a multitude of location data, including country, state, city, and even custom dropdowns for complex data collections. 



Contact Component with custom dropdowns

 

Location Data